2.0.1 • Published 2 years ago

express-status-monitor-plus v2.0.1

Weekly downloads
-
License
MIT
Repository
github
Last release
2 years ago

!IMPORTANT Starting with version 2.0.0, express-status-monitor-plus will operate as an independent fork of express-status-monitor, given that the original project is no longer maintained. This fork will continue to evolve, with direct updates and maintenance applied to the codebase, ensuring a commitment to new features and timely bug fixes. This allows the project to progress without impacting the original repository, providing users with an actively supported monitoring tool.

A simple, self-hosted module leveraging Socket.io and Chart.js to provide real-time server metrics for Express-based Node.js servers. This version is forked and customized by MyT to deliver enhanced functionality and maintain ongoing support.

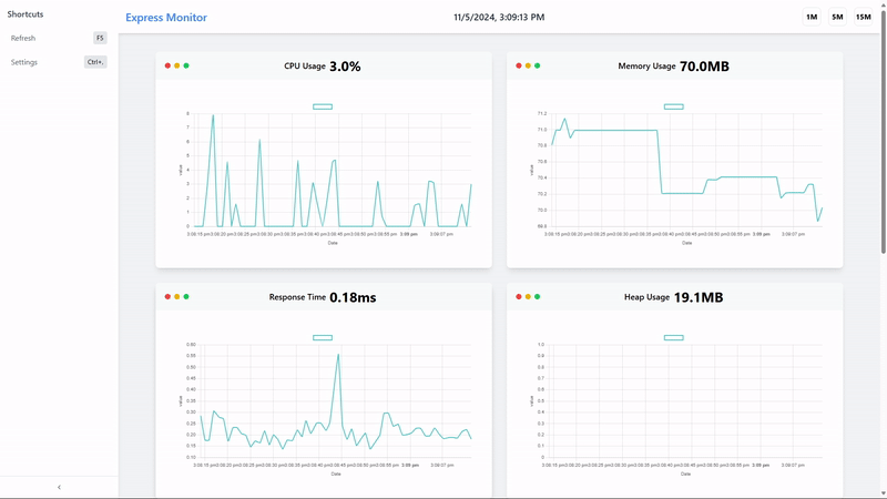
Monitoring Page

Support for other Node.js frameworks

Installation & setup

  1. Run npm install express-status-monitor-plus
  2. Before any other middleware or router add following line: app.use(require('express-status-monitor-plus')());
  3. Run server and go to /status

Note: This plugin works on Node versions > 8.x

Run examples

  1. Run npm run dev
  2. Go to http://localhost:3000

Options

Monitor can be configured by passing options object into expressMonitor constructor.

Default config:

title: 'Express Status Monitor',
theme: 'default.css',
backgroundImage: 'https://cdn.nnsvn.me/botapp/img/bg/bg.jpg',
path: '/status',
socketPath: '/socket.io',
spans: [
  {
    interval: 1,
    retention: 60,
  },
  {
    interval: 5,
    retention: 60,
  },
  {
    interval: 15,
    retention: 60,
  },
],
port: null,
websocket: null, // pass your own socket.io instance; if not passed, one will be created
iframe: false, // display standalone page at /status or inside an iframe
chartVisibility: {
  cpu: true,
  mem: true,
  load: true,
  heap: true,
  eventLoop: true,
  responseTime: true,
  rps: true,
  statusCodes: true,
},
ignoreStartsWith: '/admin',
healthChecks: [],
optimize: true // this use a minified version of page, but it is harder to debug  

Health Checks

You can add a series of health checks to the configuration that will appear below the other stats. The health check will be considered successful if the endpoint returns a 200 status code.

// config
healthChecks: [{
  protocol: 'http',
  host: 'localhost',
  path: '/admin/health/ex1',
  port: '3000'
}, {
  protocol: 'http',
  host: 'localhost',
  path: '/admin/health/ex2',
  port: '3000'
}]

Securing endpoint

The HTML page handler is exposed as a pageRoute property on the main middleware function. So the middleware is mounted to intercept all requests while the HTML page handler will be authenticated.

Example using https://www.npmjs.com/package/connect-ensure-login

const ensureLoggedIn = require('connect-ensure-login').ensureLoggedIn()

const statusMonitor = require('express-status-monitor')();
app.use(statusMonitor);
app.get('/status', ensureLoggedIn, statusMonitor.pageRoute)

Credits to @mattiaerre

Example using http-auth

const auth = require('http-auth');
const basic = auth.basic({realm: 'Monitor Area'}, function(user, pass, callback) {
  callback(user === 'username' && pass === 'password');
});

// Set '' to config path to avoid middleware serving the html page (path must be a string not equal to the wanted route)
const statusMonitor = require('express-status-monitor')({ path: '' });
app.use(statusMonitor.middleware); // use the "middleware only" property to manage websockets
app.get('/status', basic.check(statusMonitor.pageRoute)); // use the pageRoute property to serve the dashboard html page

Using module with socket.io in project

If you're using socket.io in your project, this module could break your project because this module by default will spawn its own socket.io instance. To mitigate that, fill websocket parameter with your main socket.io instance as well as port parameter.

Tests and coverage

In order to run test and coverage use the following npm commands:

npm test
npm run coverage

License

MIT License

2.0.1

2 years ago

2.0.0

2 years ago

1.0.2

3 years ago

1.0.1

3 years ago

1.0.0

3 years ago